
Key Takeaways:
- SentryPC combines extensive employee monitoring and parental control features in a user-friendly interface.
- It offers real-time monitoring and activity reports for both individual and multiple computers.
- SentryPC operates in stealth mode, ensuring that monitoring is unobtrusive and does not disrupt user activity.
Introduction to SentryPC

SentryPC is a cloud-based control software designed to cater to the needs of both the concerned parent and the business owner. It provides a secure online account from which one can manage the activity on a target computer or multiple PCs. With SentryPC, monitoring and managing user activity becomes a streamlined process, whether for ensuring a child's online safety or keeping track of remote employees' productivity.
User-Friendly Interface and Setup

The platform boasts a user-friendly interface that simplifies the setup process. Users can quickly install the software on the monitored computer and begin tracking activity without needing extensive technical knowledge. SentryPC's control panel is intuitive, allowing users to navigate through various features with ease, from setting up security restrictions to viewing detailed activity logs.
Real-Time Monitoring and Stealth Operation

One of the standout features of SentryPC is its real-time monitoring capability. This allows for immediate insight into the user activity on any monitored computer. Additionally, SentryPC operates in stealth mode, which means it runs undetected by users, ensuring that employee or child monitoring is done without any intrusion or disruption to their work or play.
Comprehensive Employee Monitoring Software

For businesses, SentryPC serves as a robust employee monitoring software. It enables employers to view logs of user activities, application usage, and website usage. This helps in identifying productivity issues and ensuring that work hours are not being spent on non-work-related tasks. The software's activity alerts and reports provide employers with the data needed to make informed decisions about their workforce.
Parental Control and Content Filtering
As a concerned parent, SentryPC offers a suite of parental control features, including content filtering and time management. Parents can block access to specific websites, set weekly schedules, and monitor file sharing on portable devices. This ensures that children are protected from inappropriate content and are spending their online time wisely.
Security Restrictions and Task Manager
SentryPC enables users to set up security restrictions that can block the use of certain applications or the task manager on the target computer. This level of control is crucial for preventing unauthorized access to sensitive information or for keeping children away from potentially harmful software.
Advanced Analytics and Reporting Features
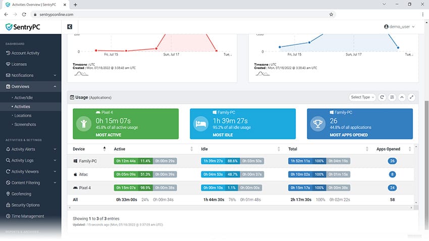
SentryPC's advanced analytics and reporting features offer a deep dive into user activity, ensuring that no detail goes unnoticed. With the ability to track and analyze data over time, administrators can identify trends and patterns that may indicate productivity issues or highlight exemplary behavior. The feature-rich reports provide insights into application usage, website visits, and even specific keywords typed, making it a robust tool for both employee oversight and ensuring a child's online safety.
Moreover, analytics extend beyond mere numbers; they offer visual representations such as graphs and charts, which interpret data as straightforward and actionable. This user-friendly interface simplifies the complex task of data analysis, allowing for quick decision-making. Whether it's about curbing time-wasting activities or reinforcing positive habits, SentryPC's reporting tools empower users with the knowledge to make informed decisions.
Customization and Scalability
SentryPC shines in its customization capabilities, allowing users to tailor the software to their specific monitoring needs. Whether it's setting up individualized security restrictions, filtering content, or scheduling monitoring times, SentryPC works with you to create a personalized experience. This flexibility is crucial for businesses and families alike, as it ensures that the monitoring is effective without being overly intrusive.
Scalability is another key feature of SentryPC. As your business grows or as your family's needs change, SentryPC-compatible systems can easily adapt. Adding new devices or adjusting the scope of monitoring is seamless, thanks to the cloud-based infrastructure. This means that whether you're managing a small team or a large enterprise, or just keeping an eye on a few family devices, SentryPC can scale to meet your evolving requirements without skipping a beat.
Monitoring Multiple Computers with Ease

Whether you're managing a network of computers in an office or keeping an eye on several devices at home, SentryPC offers the ability to monitor multiple computers. With additional licenses, users can expand their monitoring capabilities and view user activities across a network, all from a single cloud account.
Activity Reports and Logs in Full Detail

The software provides comprehensive activity reports that give insights into user activity in full detail. These reports can be invaluable for analyzing trends, identifying security risks, or understanding a child's online behavior. SentryPC's logs are easily accessible and can be used to track application usage, file activity, and more.
Compatibility with Windows and Mac OS
SentryPC is compatible with both Windows and Mac OS, ensuring that it can be used in a variety of environments. This cross-platform compatibility is essential for businesses and families that use different operating systems across their devices.
Cloud-Based Convenience and Mobile Version
Being a cloud-based solution, SentryPC offers the convenience of remote access. Users can change settings, block websites, and view logs from anywhere with an internet connection. While SentryPC does not offer a dedicated mobile version, its cloud account can be accessed through mobile browsers, allowing for on-the-go monitoring.
Support Team and Telephone Support
SentryPC's support team is available to assist users with any questions or issues they may encounter. The availability of telephone support adds a personal touch, ensuring that help is just a call away. This level of customer service is particularly beneficial for those who may not be as tech-savvy.
Pricing and Additional License Options

SentryPC offers various pricing options to suit different needs. Users can choose a SentryPC plan based on the number of computers they wish to monitor and can purchase more licenses as needed. While there is no free version, the pricing is competitive, and the value provided by the software's extensive features justifies the investment.

Can SentryPC be used to monitor mobile devices?
SentryPC is primarily designed for monitoring computers running Windows or Mac OS. While it does not have a dedicated mobile app, users can access their cloud account through a mobile browser to manage settings and view logs.
Is SentryPC detectable by users on the monitored computer?
SentryPC operates in stealth mode, which means it runs undetected by users on the monitored computer. This allows for discreet monitoring without alerting the user.
Does SentryPC offer a free trial or a free version?
SentryPC does not currently offer a free version or free trial. However, they provide various pricing plans to accommodate different monitoring needs, and users can purchase additional licenses as required.
What does SentryPC do?
SentryPC is a comprehensive monitoring and control software that allows users to monitor the activity of computers running Windows or Mac OS. It offers features such as website blocking, application blocking, time management, and remote viewing of logs and screenshots. This enables parents, employers, and individuals to monitor computer usage for productivity, safety, and security purposes.
How does SentryPC work?
SentryPC works by installing a small client program on the target computer which then connects to a cloud-based dashboard. The user can access this dashboard from any device with an internet connection to view logs and manage settings. The software runs in stealth mode, making it undetectable by users on the monitored computer.
What type of monitoring does SentryPC provide?
SentryPC comprehensively monitors computer activities, including website visits, applications used, keystrokes typed, and files accessed. It also offers real-time remote viewing of logs and screenshots, allowing users to see what is happening on the monitored computer.

SentryPC is a comprehensive monitoring solution that combines employee monitoring and parental control in a single, user-friendly platform. It offers real-time monitoring, stealth operation, and detailed activity reports for both individual and multiple computers. With compatibility across Windows and Mac OS, cloud-based access, and a supportive customer service team, SentryPC is a versatile tool for anyone looking to monitor computer usage effectively.
